Thanks to Brad Duncan for sharing this pcap!
https://www.malware-traffic-analysis.net/2021/09/14/index.html
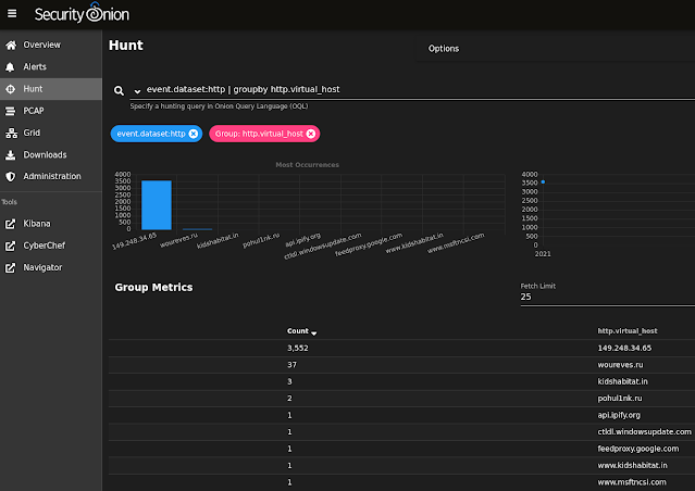
We did a quick analysis of this pcap on the latest version of Security Onion via so-import-pcap:
https://docs.securityonion.net/en/2.3/so-import-pcap.html
Below are some of the interesting Suricata alerts, Zeek logs, and session transcripts.
About Security Onion
Security Onion is a versatile and scalable platform that can run on small virtual machines and can also scale up to the opposite end of the hardware spectrum to take advantage of extremely powerful server-class machines. Security Onion can also scale horizontally, growing from a standalone single-machine deployment to a full distributed deployment with tens or hundreds of machines as dictated by your enterprise visibility needs.
More Malware
Find all of our Quick Malware posts at:
https://blog.securityonion.net/search/label/quick%20malware%20analysis
Screenshots














No comments:
Post a Comment